
The unified command center for Radiology Display QA.
Healthcare organizations often lack a unified, real-time view of diagnostic monitor performance across vendors. QAssist centralizes fleet insights, proactively flags compliance issues, and enables data-driven display management.
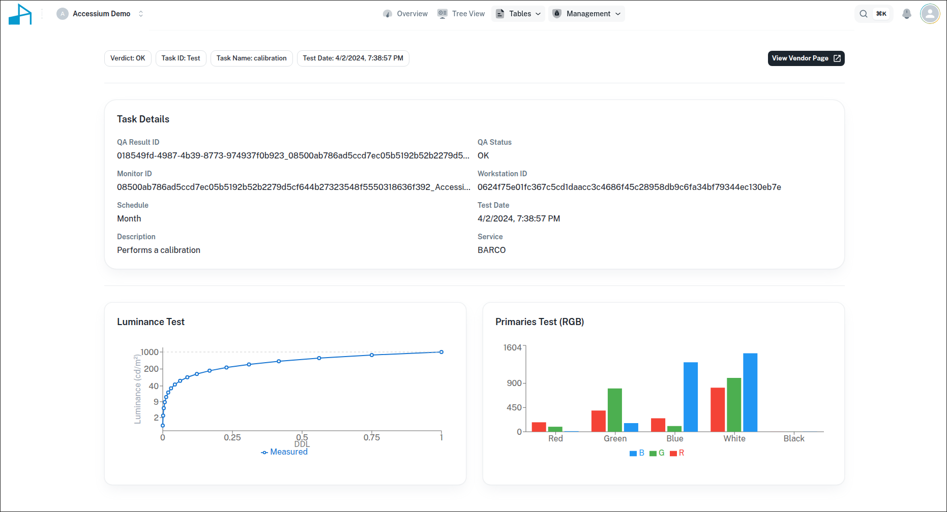
QAssist brings every monitor, vendor, and test result into a single platform in real time.
It is a vendor-agnostic diagnostic display fleet management; a single pane of glass that aggregates metrics from multiple display manufacturers to streamline observation and reporting for operations, physicists, and auditors.
How QAssist Works
1. Gather Data
Automatically collect test results and monitor metadata from all supported vendors.
2. Normalize Reports
Vendor-specific formats are transformed into a unified model for consistent comparison.
3. Visualize Insights
Explore intuitive graphs, tables, and compliance timelines across displays and sites.
4. Take Action
Email reports, receive alerts, and schedule follow-up tests directly in QAssist.
Why QAssist?
Unified QA Dashboard
All vendors, all monitors, all sites — finally visible in one place.
Real-Time Compliance
Instantly identify failing displays, overdue tests, and upcoming requirements.
Faster QA Workflows
Eliminate spreadsheets and manual emails — automate your QA pipeline.
Enterprise-Ready
Built for healthcare networks with secure data handling and scalable architecture.




